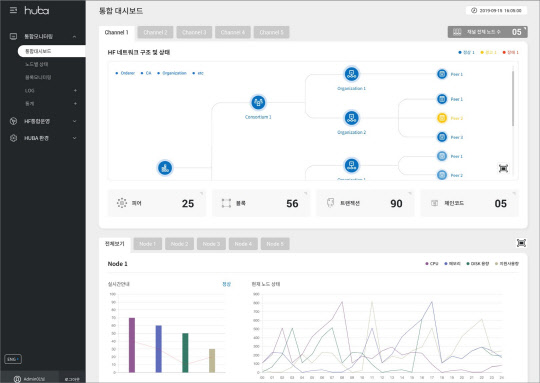
'후바2.0' 통합 대시보드 화면   <자료:효성인포메이션>
'후바2.0' 통합 대시보드 화면 <자료:효성인포메이션>

효성인포메이션시스템(대표 정태수)은 블록체인 어플라이언스 '후바' 2.0 버전을 내놓고 엔터프라이즈 블록체인 확산을 지원한다고 밝혔다.

블록체인은 분산원장을 기반으로 각종 거래의 투명성과 신뢰성, 보안성을 높여줘 전 산업에서 활발하게 도입을 검토하고 있다. 기업들은 대규모 투자보다는 소규모 개념증명으로 시작해 파일럿 프로젝트로 확장하고 있다.

효성인포메이션은 지난해 업계 최초로 올인원 블록체인 어플라이언스인 후바를 내놓고 기업 환경에 적합한 블록체인 구축·운영·관리를 지원했다. 산업현장에서 다양한 파일럿 프로젝트를 진행하며 가능성을 검증해 왔다. 공공, 금융, 제조, 유통 분야에서 문서관리, 문서증명 서비스, 유통이력 관리 등에 적용됐다.

효성인포메이션 관계자는 "블록체인 시스템은 물리 인프라 위에 가상화 기술과 하이퍼레저 패브릭 같은 프레임워크를 활용해 기반환경을 구성하고, API(앱프로그래밍인터페이스)와 SDK(소프트웨어 개발키트)를 이용해 애플리케이션과 서비스를 개발·연동하는 게 핵심"이라면서 "후바는 HCI(하이퍼 컨버지드 인프라) 기반으로 하이퍼레저 패브릭 플랫폼을 통합해 인프라와 프레임워크, 관리시스템을 통합해 주는 게 강점"이라고 설명했다.

이를 이용하면 블록체인 환경을 빠르게 구축해 관련 서비스를 검증할 수 있다. 기업이 필요로 하는 기능 구성과 기업 정책에 따른 간편한 모니터링·관리도 가능하다. 또 전문인력 부재와 시간·비용 한계, 데이터 보안, 단일 사업자 종속성, 운영·관리 편의성 등의 이슈를 해결할 수 있다.

후바2.0은 스마트 운영관리 도구를 적용해 효율성을 높이고 직관적인 UI(사용자 인터페이스)를 적용했다. 하이퍼레저 패브릭 개선내용을 그대로 반영하면서 기업용 이더리움 같은 암호화폐 기반의 블록체인 통합도 지원할 계획이다. 통합관리 모니터링 기능을 강화하고, 개인정보와 같은 민감 정보는 오브젝트 스토리지를 활용해 오프체인 저장을 하도록 해 준다.

안경애기자 naturean@dt.co.kr

[저작권자 ⓒ디지털타임스 무단 전재-재배포 금지]

기사 추천

  • 추천해요 0
  • 좋아요 0
  • 감동이에요 0
  • 화나요 0
  • 슬퍼요 0